>
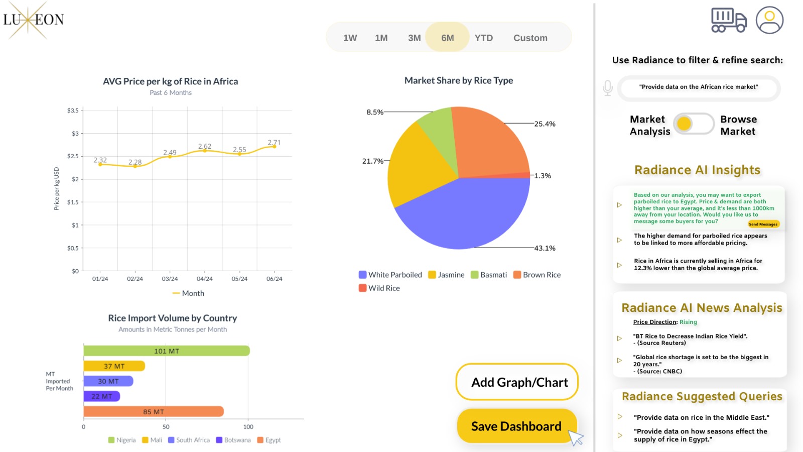
Real-Time Data Analytics
AI- Powered Market Insights
AI News Sentiment Analysis & Price Direction Prediction
Pre-vetting & Escrow Protection On All Transsactions
Just talk to it and tell it what you want, you're searching for goods, or looking for data.
Get external and internal data all in one place, with AI powered analytics giving you insights into market data.

Have AI-powered market Insights, price direction prediction, and news sentiment analysis by your side as you browse the globe.

Get price, demand and supply insights while making your item listing.

Free Premium AI & Analytics subscription for One Year [$600 value]
+
50% of All Transaction Fees